
안녕하세요, 디무브입니다.
효율적인 비즈니스 운영을 위해서는 서버 모니터링, 네트워크 모니터링, 데이터베이스, 전체 트래픽 등 비즈니스와 인프라의 모든 영역을 모니터링하고, 발생 가능한 다양한 문제들을 사전에 예방하는 것이 중요합니다. 이를 위해서는 메트릭 수집과 저장, 시각화 및 알림 등을 제공하는 효과적인 모니터링 시스템이 필요한데요.
특히 최근에는 Zabbix(자빅스) 모니터링과 Prometheus(프로메테우스) 모니터링과 같은 서버 모니터링 오픈소스 솔루션을 활용하는 기업들이 빠르게 증가하고 있습니다.
오늘 포스팅에서는 실제로 많은 조직에서 비교 검토하는 글로벌 오픈소스 모니터링 도구 Zabbix와 Prometheus의 데이터 저장 구조, 데이터 처리 방식, 예측 기능과 알림 기능 등을 중심으로 비교하고 이에 따른 각각의 추천 조직 유형까지 알아보겠습니다.
🔎 Zabbix와 Prometheus: 대표적인 서버 모니터링 오픈소스 비교

Zabbix 자빅스
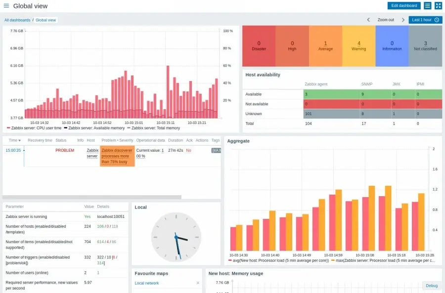
IT 인프라 모니터링을 위한 엔터프라이즈급 오픈소스 서버 모니터링 툴로, 네트워크, 서버, 데이터베이스, 애플리케이션 등 다양한 시스템을 통합 인프라 모니터링 환경에서 관리할 수 있습니다. Zabbix 모니터링 시스템은 사용자 친화적인 인터페이스와 광범위한 템플릿 지원으로 설치 후 빠르게 운영이 가능하며, 서버 모니터링, 네트워크 모니터링, 애플리케이션 모니터링을 하나의 플랫폼에서 수행할 수 있습니다.
특히 알림과 보고 기능이 뛰어나 기업 환경에서 기업 환경에서 많이 활용되는 서버 모니터링 도구 중 하나입니다.

Prometheus 프로메테우스
Prometheus는 시계열 데이터 기반 서버 모니터링 오픈소스 도구로, 특히 클라우드 네이티브 환경과 Kubernetes 기반 인프라 모니터링에 최적화된 모니터링 시스템입니다.
특히 컨테이너화된 마이크로 서비스 아키텍처를 모니터링하는 데 탁월하며, Kubernetes와의 뛰어난 통합을 통해 DevOps 환경에서 널리 사용됩니다. PromQL(Prometheus Query Language)을 활용해 시계열 데이터를 심층 분석할 수 있어, 복잡한 모니터링 요구 사항도 효과적으로 처리할 수 있습니다.
1️⃣ Zabbix vs Prometheus: 데이터 구조 및 저장
| 특징 | Zabbix | Prometheus |
| 기본 데이터베이스 | 외부 데이터베이스 사용(MySQL, PostgreSQL 등) | 내장 시계열 데이터베이스 사용(TSDB) |
| 데이터 저장 방식 | 관계형 데이터베이스에 구조적 데이터 저장 | 시계열 데이터로 파일 시스템에 직접 저장 |
| 데이터 유지 | 외부 DB 설정에 따라 유연한 데이터 보존 가능 | 기본 15일 보존, 장기 저장은 추가 도구 필요 |
- Zabbix는 표준 관계형 데이터베이스를 사용해 데이터 저장의 신뢰성과 확장성을 보장합니다. 기존 기업 환경의 데이터베이스 관리와 쉽게 통합되며, 데이터 보존 정책을 유연하게 설정할 수 있어 장기 데이터 관리에 적합합니다.
- Prometheus는 자체 내장 데이터베이스를 사용하며, 기본 데이터 보존 기간이 짧고 장기 데이터 저장을 위해 추가 도구가 필요합니다.
2️⃣ Zabbix vs Prometheus: 데이터 기록 및 처리
| 특징 | Zabbix | Prometheus |
| 데이터 수집 방식 | 주기적 폴링 또는 이벤트 기반 | Pull 방식 기반, 푸시 게이트웨이 지원 |
| 데이터 처리 속도 | 관계형 DB와 효율적인 연계로 대량 데이터 처리 가능 | 경량화된 TSDB로 시계열 데이터에 최적화 |
| 데이터 쿼리 | SQL을 활용한 데이터 분석 및 통계 기능 제공 | PromQL로 시계열 데이터에 최적화된 분석 제공 |
- Zabbix는 다양한 데이터 소스(에이전트, SNMP, JMX 등)에서 넓은 범주의 데이터를 안정적으로 수집하며, 에이전트 기반 방식 덕분에 높은 데이터 수집 정밀도를 제공합니다. SQL을 활용해 복잡한 데이터 분석이 가능하며, 비즈니스 요구 사항에 맞춘 통계와 보고서 생성이 용이합니다. 이벤트 기반 기록이 가능해 이상 징후를 빠르게 감지하고 관리합니다.
- Prometheus는 기본적으로 시계열 데이터 분석에 특화되어 있지만, 데이터 소스의 복잡한 연계를 처리하기에는 한계가 있습니다. 데이터 수집 범위가 제한적이며, 복잡한 데이터 요구 사항을 충족하기 어렵습니다.
3️⃣ Zabbix vs Prometheus: 예측 및 장기 데이터 관리
| 특징 | Zabbix | Prometheus |
| 예측 가능 | 트렌드 분석 및 용량 계획(Capacity Planning) 지원 | 기본적으로는 예측 기능을 제공하지 않음 |
| 장기 데이터 저장 | 외부 DB에 영구 저장 가능 | Thanos, Cortex 등의 외부 도구 필요 |
| 모델링 및 분석 | GUI 기반 트렌드 시각화 및 예측 가능 | PromQL을 통한 사용자 정의 분석 가능 |
- Zabbix는 내장된 트렌드 분석 기능으로 IT 자산의 용량 계획 및 성능 예측을 지원하며, 기업 환경에서의 운영 최적화를 돕습니다. 장기 데이터를 관계형 DB에 영구적으로 저장할 수 있어 법적 요구사항이나 비즈니스 보고에 유리합니다. 또, GUI 기반의 친화적인 인터페이스로 데이터를 쉽게 시각화하고, 미래 예측에 필요한 모든 도구를 제공합니다.
- Prometheus는 기본적으로 장기 데이터 저장 기능이 없으며, 추가 도구와의 복잡한 통합 작업이 필요합니다. 예측 분석 기능이 없기 때문에 장기적인 IT 자산 관리나 용량 계획에 적합하지 않습니다.
4️⃣ Zabbix vs Prometheus: 외부 메신저 연동
| 특징 | Zabbix | Prometheus |
| 설정 방식 | UI 기반 설정 가능, 사용자 정의 스크립트 추가 가능 | Alertmanager의 YAML 파일로 직접 구성 필요 |
| 알림 정책 | UI에서 트리거 조건/시간대별 알림 정책 등 세부 설정 가능 | Alertmanager에서 집계, 억제, 라우팅 규칙을 설정해 복잡한 정책 구현 가능 |
| 초기 설정 난이도 | 비교적 쉬움 (UI를 통해 대부분 설정 가능) | YAML 설정 작업이 필요하며, 다소 복잡할 수 있음 |
| 확장성 | 기본 제공 채널 외에도 스크립트를 통해 확장 가능 | Webhook과 Alertmanager로 유연하게 확장 가능 |
| 내장 지원 메신저 | 이메일, Slack, Telegram, Temas, SMS 등 다양 | Prometheus 자체에는 알림 메신저 기능이 없으며, Alertmanager를 통해 설정 |
- Zabbix는 알림 기능이 기본 내장되어 있어, UI에서 손쉽게 설정과 관리가 가능하며 다양한 메신저 연동에 적합합니다.
- Prometheus는 알림 처리를 위해 Alertmanager가 반드시 필요하며, 이를 통해 경고의 라우팅, 집계, 억제 등 유연한 관리가 가능합니다. 다만 설정이 YAML 파일 기반이라 기술적 이해가 요구됩니다.
💡 Zabbix vs Prometheus: 요약
| 항목 | Zabbix | Prometheus |
| 데이터베이스 | 관계형 DB 사용, 신뢰성과 확장성 보장 | TSDB 사용, 시계열 데이터 처리에 최적화 |
| 데이터 보존 기간 | DB 설정에 따라 유연하게 조정 가능 | 기본 15일, 외부 도구(Thanos 등)로 연장 가능 |
| 데이터 분석 | SQL 기반 맞춤형 분석 가능 | PromQL로 시계열 데이터 분석에 최적화 |
| 예측 및 트렌드 | 트렌드 분석 및 용량 계획 도구 내장 | 기본 제공 안함 (외부 도구 필요) |
| 알림 관리 | UI 기반, 다양한 메신저 통합 지원 | Alertmanager로 알림 관리, YAML 파일 설정 필요 |
| 알림 기능 내장 여부 | 기본 제공(별도의 추가 컴포넌트 필요) | Alertmanager(별도 컴포넌트)로 처리 |
| 확장성 | Proxy를 통해 대규모 환경 확장 가능 | 샤딩 및 클러스터링으로 높은 확장성 제공 |
🏢 조직별 특성과 필요에 따른 도구 선택 가이드
① 중소규모 IT 인프라를 운영하는 조직
- 특징: 온프레미스 중심, 장기적인 데이터 분석 및 예측 필요, 복잡한 설정 없이 안정적인 모니터링 요구
- 추천 도구: Zabbix
- Zabbix의 사용자 친화적인 GUI는 IT 인프라 관리 경험이 부족한 팀에서도 쉽게 사용할 수 있습니다.
- 장기적인 데이터 저장과 트렌드 분석을 통해 IT 자산의 용량 계획 및 성능 예측이 용이합니다.
- 관계형 데이터베이스 기반으로 데이터를 안정적으로 관리하고, 장애 시 복구가 쉽습니다.
② 대규모 IT 인프라를 운영하는 조직
- 특징: 서버, 네트워크 장비, 애플리케이션 등 다양한 장치와 환경 모니터링 필요
- 추천 도구: Zabbix
- Zabbix는 멀티 레이어 모니터링(네트워크 장비, 가상화, 데이터베이스 등) 기능이 강력하며, 다양한 템플릿이 제공됩니다.
- 중앙 집중식 관리로 대규모 환경에서도 확장성이 뛰어나고, 에이전트/에이전트리스 방식으로 세밀한 데이터 수집이 가능합니다.
- 이벤트 기반 알림과 문제의 자동 복구 기능을 통해 복잡한 대규모 인프라에서 운영 안정성을 확보할 수 있습니다.
③ 클라우드 네이티브 환경을 운영하는 조직
- 특징: Kubernetes, 컨테이너 기반 애플리케이션 운영, DevOps 및 CI/CD 파이프라인 활용
- 추천 도구: Prometheus, Zabbix
- Prometheus는 Kubernetes와의 기본 통합으로 컨테이너 워크로드를 실시간 모니터링하는데 최적화되어 있습니다. PromQL을 활용해 세밀한 시계열 데이터 분석이 가능합니다.
- Zabbix는 Kubernetes 클러스터에 대한 모니터링 템플릿을 제공하며, API 통합을 통해 노드, 파드, 컨테이너 상태를 손쉽게 수집할 수 있습니다. 사전 구성된 템플릿 덕분에 복잡한 설정 없이도 Kubernetes의 주요 메트릭을 실시간으로 확인할 수 있습니다.
- Prometheus는 CI/CD 파이프라인에서 실시간 모니터링과 유연한 확장성을 제공합니다.
- Zabbix는 DevOps 환경의 다양한 계층(네트워크, 서버, 애플리케이션)을 통합적으로 관리할 수 있도록 지원하며, CI/CD 단계의 다양한 메트릭을 Zabbix 에이전트 또는 API를 통해 세밀히 모니터링할 수 있습니다.
④ 하이브리드 IT 환경을 운영하는 조직
- 특징: 온프레미스와 클라우드 환경이 혼재, 다양한 시스템과 애플리케이션 통합 필요
- 추천 도구: Zabbix
- Zabbix는 하이브리드 환경에서 온프레미스와 클라우드 리소스를 동시에 모니터링하는 데 강점이 있습니다.
- Aure, AWS, Google Cloud와의 통합 템플릿이 제공되어 클라우드 리소스의 상태와 성능을 쉽게 파악할 수 있습니다.
- 에이전트리스 모니터링을 통해 네트워크 장치부터 애플리케이션까지 폭넓은 커버리지를 제공합니다.
⑤ 클라우드 환경으로 전환 중인 조직
- 특징: 클라우드로 마이그레이션 단계, 클라우드 및 온프레미스 상태를 모두 모니터링하고 싶음
- 추천 도구: Zabbix
- 전환 과정에서 온프레미스와 클라우드 환경을 함께 관리할 수 있어 데이터 유실 없이 일관된 운영이 가능합니다.
- 클라우드 마이그레이션 시 리소스 활용도와 트렌드 분석을 통해 성능 최적화가 가능합니다.
- 장기적인 데이터 관리로 마이그레이션 이전과 이후의 데이터를 비교해 인사이트를 도출할 수 있습니다.
⑥ 단기 프로젝트 기반의 팀
- 특징: 특정 클라우드 워크로드만 집중 모니터링, 장기 데이터 보존이나 복잡한 설정 불필요
- 추천 도구: Prometheus
- Prometheus는 단기 프로젝트나 소규모 애플리케이션 모니터링에 적합하며, 설정이 간단하고 빠르게 배포할 수 있습니다.
- 자동화된 서비스 디스커버리 기능으로 짧은 시간 안에 모니터링 환경을 구축할 수 있습니다.
- 데이터 보존 기간이 짧은 단기 프로젝트에서는 별도의 장기 스토리지 관리가 필요 없습니다.
⑦ IT 관리 전문성과 지원이 부족한 조직
- 특징: 내부 전문 지식 부족, 설정 및 유지보수에 어려움
- 추천 도구: Zabbix
- Zabbix는 사용자 친화적인 인터페이스와 사전 구성된 템플릿으로 별도의 복잡한 설정 없이 운영이 가능합니다.
- 공식 파트너사의 기술 지원을 통해 설치, 설정, 문제 해결을 신속히 처리할 수 있습니다.
- 중소규모 조직에서도 안정적으로 운영할 수 있는 환경을 제공합니다.
Zabbix는 특히 장기적인 데이터 관리와 운영 안정성을 원하는 조직에 적합합니다. 이미 Prometheus를 사용하고 있는 조직의 경우 Prometheus의 한계를 보완하고 싶다면 Zabbix와의 병행 도입도 고려해볼 만합니다.
'자빅스 > 인사이트' 카테고리의 다른 글
| 서버 장애, 이제 Mattermost가 먼저 알려줍니다 (6) | 2025.08.06 |
|---|---|
| 모니터링 대시보드 구축 시 가장 중요한 4가지 지표 (0) | 2025.04.07 |
| 네트워크 모니터링 시 피해야 할 실수 6가지 (+해결책!) (0) | 2024.07.03 |
| 네트워크 모니터링 A to Z (1) | 2024.04.26 |
| 서버 모니터링 A to Z (3) 서버 모니터링 FAQ와 Zabbix (0) | 2024.03.12 |
